设为首页
|
收藏本站
|
联系我们
网站首页
企业概况
新闻动态
产品介绍
产品导航
行业标准
技术文章
配置方案
技能大赛
成功案例
企业博客
售后服务
联系我们
维修电工实训设备
高级技师电工实训设备
网孔板电工电子实训设备
工业自动化实训设备
PLC可编程实训设备
电机实训设备
高性能电工电子实验设备
工厂电气控制实训设备
单片机实训设备
计算机原理实训设备
电工电子实训设备
立式电工电子实训考核设备
模电数电实训设备
电子实训设备
柜式电工电拖实训设备
数电模电实验箱
光机电一体化实训设备
传感器实训设备
家用电器实训设备
电梯实训设备
光伏发电实训室设备
机械陈列柜
机械创新实训设备
液压传动实训设备
煤矿安全培训技能实训设备
环境工程实训设备
化工工程实训设备
化工原理实训设备
流体力学实训设备
新能源实训设备
过程控制实训设备
钳工实验室设备
工程制图实验室设备
热工实训设备
教学数控车床铣床实训设备
采暖通风实训设备
机床电气实训装置
数控维修实训室设备
透明注塑机模型
楼宇实训设备
汽车底盘实训室设备
物业管理实训室设备
汽车驾驶模拟器
汽车发动机实训设备
汽车发动机拆装台实训设备
汽车空调系统实训设备
汽车全车电器实验台
汽车变速器实训设备
暖通空调实训室设备
汽车解剖模型
制冷制热实训设备
消防实训室设备
汽车示教板
新能源汽车实训设备
新能源汽车电池实训室设备
部队.军校实训设备
船舶工程实训室设备
教学模型
汽车电路接线实训设备
心肺复苏模拟人
风力发电实训设备
新能源汽车电机驱动实训室
汽车电子实验箱
环境实验室实验设备
给排水工程处理实验室设备
工程机械实验设备
工业机器人应用实训室设备
农机工程机械实训设备
主页
>
新闻动态
>
中央空调模型实训台的设计组成功能原理与自控系统的构成
2021-12-14
中央空调模型实训台的设计组成功能原理与自控系统的构成
空调自动控制指空气调节(简称空调)的作用是在室外气候条件和室内负荷变化的情况下使空间(如房屋建筑、列车、飞机等)内的环境状态参数保持期望的数值。空调自动控制就是通过对空气状态参数的自动检测和调节,保持空调系统处于最优工作状态并通过安全防护装置,维护设备和建筑物的安全。主要的环境状态参数有温度、湿度、清洁度、流速、压力和成分等。
一、
中央空调实训台
的组成及设计目的
中央空调实训台由空调系统、冷水机组、供热系统、冷却水、冷冻水系统等组成。该实训台以制冷、供热系统、循环水系统和空气处理系统为控制对象,融合了传感器技术、计算机技术、自动化控制技术;可以演示中央空调的结构和工作原理,可以将中央空调按功能不同分为空调系统、制冷系统、冷冻水冷却水系统、供热系统等四个单元学习和理解,可以进行:
(1)系统设备认识实验;(2)监控空调机组的运行状态、启停控制实验;(3)新风阀及回风阀的比例调节实验;(4)温度设定、参数回显实验;(5)环境温度及湿度检测实验;(6)一次回风系统启停控制实验。通过这一系列的实训练习可以增强学生对中央空调及其控制的理解和掌握。
二、
中央空调模型实训台
各部件的介绍
中央空调模型实训台由冷、热源系统,空气调节系统及辅助部件组成。图l所示为中央空调模型实训台实样图。
1.冷热源系统
冷源是一台压缩机为l匹的制冷系统,为空气调节系统提供所需冷量;热源由一台3KW的电热水器模拟锅炉,为空气调节系统提供模拟房间所需的热量。
2.空气处理系统
空气处理系统主要包括:新风段、空气混合段、空气过滤段、冷却段、加热段、送风段、回风段和排风段等。在新风段、排风段设有电动风阀,可控制阀门开度,可模拟房间冬季省热量,夏季省冷量,以达到节能要求。
图1中央空调模型实训台实样
三、空调自控系统的特点
1.依调节对象不同而控制方式不同的特性
空调自控的主要任务是维持空调房间一定的温度、湿度。控制效果如何,除与空调系统本身有关外,自控部分对空调系统的运行效率也起着非常重要的作用。自控系统对空调设备的控制不单是简单唯一的控制,也要依据调节对象的不同而采用不同的控制方式,所以了解空调对象的特性,是很关键的一个方面。
2.空调系统的整体控制性
空调自控系统是以空调房间的温、湿度控制为中心,通过工况转换与空气进行处理的过程,每个环节都是一个紧密联系在一起的整体控制系统,任意环节有问题,都将影响空调调节效果,甚至使整个调节系统无法工作。
四、中央空调自控系统的基本功能
中央空调系统在自控方面应实现的基本功能有:
1.中央空调系统各部件设备的启停控制
主要能控制压缩机、冷却水泵、冷冻水泵、冷却塔风扇、送风机、回风机等。
2.中央空调系统各参数监控
主要可以进行主要部件设备的启停运行状态监控和进行冷水机组回水端、供水端水温、新风温度、回风温度、室内温度等监控、
3.中央空调系统运行状态监测和各电动阀控制
主要调节冷、热水电动阀,新风阀、回风阀、排风阀等电动阀开度和运行状态的监测。
4.其它监控:如过滤网堵塞报警等
五、
中央空调模型实训台
自控系统的构成
根据中央空调模型系统及其自控系统特点、技术要求,本系统采用DDC控制系统,控制系统如图2所示。控制设备及传感器有:温度和湿度传感器、压差开关、大气压力传感器、电动三通阀、DDC控制器等。整个中央空调模型实训台自动控制系统主要有自动控制系统软件、冷水机组控制和空气处理器控制三部分组成。
1.自动控制系统软件
中央空调模型实训台整个系统的核心是自动控制系统软件。管理用计算机的系统软件采用Windows7操作系统,应用软件的人机界面由HMI/SCADA自动化软件平台"组态王6.5"开发。组态王具有数据采集与控制功能,可以通过硬件驱动程序与现场设备通信,完成对数据的采集和控制。组态王具有图形化用户接El,允许开发者用图形化的组态方式进行系统配置,并可以定义图形对象的动态特性。
系统运行时有两种控制状态:自动控制状态和手动控制状态。当选择自动控制模式时,通过传感器检测到的模拟房间温度、风系统温度、水系统温度以及压差信号作为反馈,根据控制算法实时地控制电动阀、压差开关、电动风阀,从而使模拟房间的温度、新风量达到目标值。当选择手动控制模式时,所有控制用电动阀、压差开关、电动风阀的控制都由操作人员直接用鼠标点击操作的方式进行控制。其中空气处理系统自控软件界面如图3所示。
2.空气处理系统自控
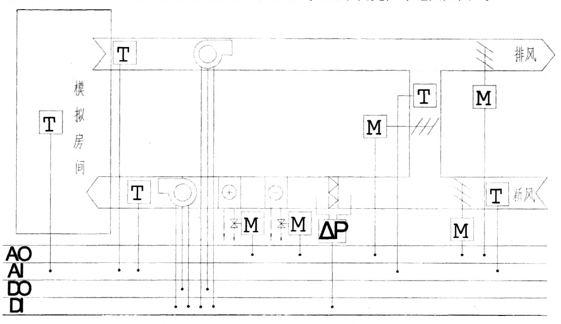
空气处理系统自控的要求有:1.监测风管道内的温度;2.监测及控制新风、排风电动风阀开肩度;3.监测及控制表冷器冷水与加热器热水进水阀开度;4.监测新风过滤网两侧压差,以了解过滤网是否堵塞;5.监测送风、回风机的启停状态及启停控制。空气处理系统监控原理图如图4。
图4空气处理系统监控原理图
图4上方风管为回风管,下方风管为送风管,回风管中装有同风机,送风管中装有过滤网、加热器、表冷器、送风机;T表示温度传感器,可以分别监测回风管、送风锊、模拟房间、新风侧温度;H表示电动阀,可以分别:|在测和控制新风、排风、混合段电动风阀及表冷器、加热器电动阀的开度;△P表示压差开关,当空气过滤网上灰尘增多时,通过时空气阻力增大,将影响空调的正常运行,此时滤网两端压差增大,对其两边设置压差监测。可以对滤网状态进行监测。图中5个电动阀连接至DDC的模拟输出(AO)端口,5个温度传感器连接至DDC的模拟输入(AI)端口,送风机与同风机由DDC的数字输出(DO)端口控制,2台风机的丌启状态和滤网压差由DDC的数字输入(DI)端口监控。
由以上连接可以通过同风管、送风管、模拟房间、新风侧的温度传感器经模拟信号输入端送至DDC控制器中,经采样、模拟/数字转换将模拟温度信号变成数字信号,与给定温度值进行比较得出偏差,经DDC控制器运算,从输出端口输出与偏差成一定关系的信号,夏天输入的2~15℃的冷冻水流量,对空气进行等湿冷却或除湿冷却,冬季控制输入的30℃以上的热水流量,可以对空气进行加热,从而实现对送风温度、湿度的调节;过渡季节控制新风阀、排风阀与混合段风阀的开度,调节系统回风与新风混合比例,以适应冷热负荷的变化。在DDC控制器中,可以根据控制对象的不同特性,选用最合适的控制算法编程,如新风温度补偿控制、模糊控制等,以保证在满足舒适性的同时,最大程度地节能。
3.空调水系统监控
空调水系统有两个循环回路。一是冷冻水系统,由冷冻水循环泵通过管道系统连接冷水机组蒸发器与空气处理系统中表冷器。冷冻水在系统中起载冷作用,通过低温水和外界的换热,而达到空调所需要的效果,冷冻水系统可以极大地减少制冷系统的冷媒充注量;二是冷却水系统,主要由冷却塔、水泵和管道组成。冷水流过冷水机组的冷凝器后,温度上升,使升温冷水流过冷却塔则水温下降,用泵送回冷水机组后再次循环。
对空调水系统进行监控制的主要要求有:1.保证冷水机组蒸发器侧有足够的水量使蒸发器正常工作:2.冷水机组可以向空调机组的表冷器提供足够的冷水量以满足使用要求;3.保证冷水机组冷凝器侧有足够的冷却水通过;4.保证冷却塔风机和各水泵的安全运行。空调水系统监控原理图如图5。
图5空调水系统监控原理图
图5空调水系统监控原理图中有两个循环系统,每个循环系统都连有进出冷水机组侧的温度传感器,水泵和电动阀。冷水温度的控制是根据室内温度传感器的反馈信息来经DDC计算控制水阀的开度进而控制冷水的温度。
六、结语
中央空调模型实训台为我院建筑设备工程技术专业热工仪表与空调白控课程教学实训和学生工程实践实训平台。通过对计算机自动控制软件的操作,可以让学生掌握中央空调系统的工作原理,掌握中央空调监控与自动控制的基本理论,可以通过对该实训平台更深入地研究开发,能够更进一步了解和掌握组态软件、LonWorks总线技术与应用、控制理论等方面的知识。本实训台的研究和探索是中央空调调试实训及自动控制系统实训的新思路,具有较高的实用和推广价值。
上一篇:
自动装车系统液压故障原因及解决措施
下一篇:
机械手组成原理功能特点及实训目的
我们的优势:
品牌理念
标准流程
有效沟通
专业管理
客户视图
优秀团队
品质保证
无忧售后
上海茂育科教设备有限公司,立于上海,心怀天下
生产基地:上海松江叶榭工业园
业务电话:021-56311657 , 56411696 , 业务传真:021-56411696 公司邮箱:shanghaimaoyu@126.com
教学设备厂
沪公网安备 31010702001294 号
沪ICP备13020377号-1